電磁繼電器的工作原理主要依靠電磁感應進行工作
發布時間:2022-09-01 17:10:58點擊量:
電磁繼電器是一種電子控制裝置。它有一個控制系統(也稱為輸入回路)和一個受控系統(也稱為輸出回路)。它通常用于自動控制電路中。它實際上使用低壓和弱電流電路。控制高壓和大電流的“自動開關”。因此在電路中起到自動調節、安全保護和轉換電路的作用。

電磁繼電器如何工作?
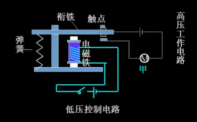
事實上,電磁繼電器的工作原理并不像想象的那么簡單。它主要依靠電磁感應原理工作。當線圈通電時,線圈產生磁場,線圈下方的鐵芯被磁化產生磁力,因此銜鐵在電磁引力的作用下被鐵芯吸住。此時,銜鐵帶動支撐桿將板簧推開,從而打開兩個常閉觸點。當繼電器線圈的電流斷開時,鐵芯失去磁性,銜鐵在片簧的作用下恢復到初始狀態,觸點再次閉合。
第一:——繼電器線圈不通電時處于導通狀態的靜觸點,稱為常閉觸點,用字母H表示;
第二:——處于斷開狀態的靜觸頭,稱為常開觸頭,用字母D表示;
第三:——是動觸頭和靜觸頭常閉,同時又與靜觸頭常開,形成開閉轉換觸頭形式,用字母表示。當線圈通電時,常閉觸點從閉合狀態斷開,因此也稱為動態斷開觸點,常開觸點稱為動態閉合觸點。轉換接點有兩種,即先合閘,再分斷,再合閘的轉換接點。一個繼電器可以有一個或多個(組)常開、常閉觸點和相應的轉換觸點。


